Token Vesting API
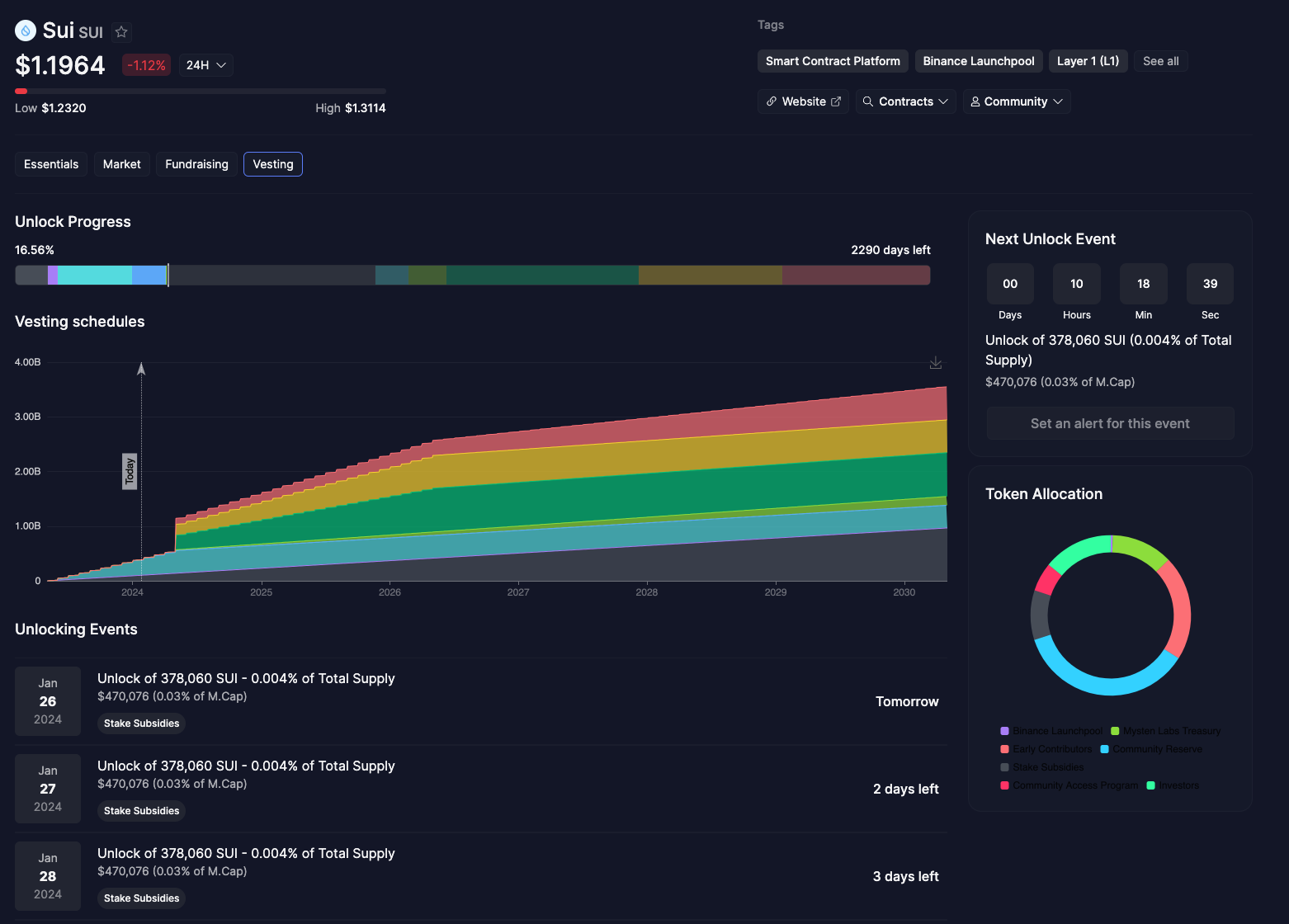
Mobula's Vesting tab offers a detailed look at SUI's unlock progress and vesting schedules, providing a transparent view of token distribution over time. This feature is crucial for investors monitoring the gradual release of tokens into the market and the impact on SUI's market capitalization.
Understanding Unlock Progress and Stake Subsidies

The Vesting tab details the percentage of unlocked tokens and the time frame until the next unlock event. For SUI, a percentage of the total supply, along with its equivalent in USD, is shown for different categories, including Stake Subsidies, Binance Launchpool, and various public sales. These insights are vital for investors assessing the future liquidity of SUI and potential market movements.
Comprehensive Unlocking Events Timeline

Mobula.io provides a timeline of unlocking events, including the exact date and amount of SUI to be released. This timeline is a valuable tool for anticipating market supply changes and planning investment strategies accordingly.
Token Allocation: A Visual Overview

A graphical representation of token allocation is available, giving users a quick understanding of the distribution of tokens among various stakeholders, such as the Mysten Labs Treasury, early contributors, and investors from the general and allowlisted public sales.
Locked vs. Unlocked: A Financial Snapshot

The tab presents a financial snapshot of SUI's vesting, highlighting both the percentage and the amount of SUI that is locked versus what has already been unlocked. It breaks down these figures across different categories, providing a complete picture of SUI's token distribution and the associated value in USD.
Conclusion
The Vesting tab on Mobula.io is an indispensable resource for anyone looking to gain a deeper understanding of SUI's token economics. It offers detailed insights into unlock progress, stake subsidies, and upcoming unlocking events, all of which inform sound investment decisions.
• Request a new blockchain
• Request a new endpoint
• Need something else